如何在一个半月内收集到10,000个愿望清单:《Deep Pixel Melancholy》案例研究
团队Deep Pixel Melancholy详细说明了他们是如何一步一步地在Steam上积累愿望清单的。
马西姆·谢尼金
大家好,我是马西姆·谢尼金,《Deep Pixel Melancholy》的编剧——一部关于《土拨鼠日》的视觉小说。我们与艺术家德米特里·博戈柳博夫一起开发了这款游戏,并共同创立了ok/no工作室。
自从宣布以来的四十天里,游戏在Steam上收获了1万个愿望清单。这一结果超出了我们的预期,我们想分享一下我们是如何做到的。我们在独立游戏领域还是新手,所有的知识都是从开放的来源中获取的,并且到目前为止还没有投入资金进行推广。
在开始之前,还需要谈谈我们的优势。迪玛拥有受欢迎的Instagram*和Telegram频道。有了这些,我们在宣布时就覆盖了大量的观众,这给游戏带来了强劲的起步,而接下来的市场推广工作帮助我们取得了更大的成功。
以下是我们的成功之路。
第一步:制定计划
2025年4月,我们有一个半完成的试玩版,并计划在6月的Next Fest亮相,以尽可能多地收集反馈。当时我们对Steam的开发者视角了解不多,只是想要勇敢地进入这个平台。
在宣布的一个半月前,我创建了一个谷歌表格,其中:
- 制定了总体策略:我们的目标,最低/最高计划,研究初步文章后制定的愿望清单和销售的基准;
- 收集了与我们相似且不同程度成功的游戏作为参考:研究它们的页面设计及预告片中吸引人的元素;
- 从SteamDB上收集了这些游戏的数据:粉丝动态、价格变动和关键日期;
- 详细描述了未来几个月的任务:人员分配、执行步骤和时限。
游戏的宣布及后续的试玩版上线就像在雷雨中滚落的岩石:各方意外问题迎面而来。事先制定的计划成为了我们的庇护所,拯救了我们珍贵的时间和精力。所有用于搜索文章、观看指南和研究Valve指南的时间都没有白费。可以说,游戏的推广从自我学习开始,没有条理的知识是无法明确任务的。
第二步:完善Steam页面
我们注册了开发者账号并创建了游戏页面。最具挑战的部分是制作预告片。根据收集到的参考,我们知道自己想要什么效果,但视觉小说毕竟不是最具动感的类型。
我们采取的创意决策包括:
- 将预告片缩短为51秒;
- 通过文字展示游戏的开端;
- 展示了一款小游戏的“玩法”;
- 重点放在氛围音效和音乐上(我们的朋友来自Gameowdio工作室的帮助);
- 在片尾通过主题性处理呼吁加入愿望清单。
随后,我们将其以两种版本上传到YouTube:俄语版和英语版。
预告片本身没有带来愿望清单,但它很好地被剪辑成GIF用于投稿到节日上一些博客的宣传。这些已经“走红”了(例如:一个和另一个)。因此,预告片突然变成了营销内容来源,而不是展示游戏美学或让观众熟悉游戏。
该过程大约花了两周。我们尝试了新事物,犯下了需要的错误,但没有花太多时间。对于初次而言,结果相当不错。内容的不足通过巧用设置(时间循环)弥补了,这也使得重复镜头的合法性成立。主要错误则是视频序列以黑屏和工作室标志开头,而不是展示游戏的动作。
页面的其余部分就简单多了:我们遵循了Valve的指导,借鉴了参考,并努力做到精美。主要图片位置(胶囊/页眉)用了一个关键艺术图,着重游戏名称并突出了那些面板。页面还翻译成了除英语外的十二种语言。
第三步:制作新闻资料包
制作新闻资料包既简单又无价。我将它附在所有邮件中,标注在比赛和节日的申请中,并借助电报机器人发送,还会定期自己使用。
网上有很多示例,其中包括发行商的网站,大多数都很相似。我制作了俄语和英语版本,其中包含:
- 新闻稿,简要介绍剧情,列出游戏的主要特点,开发者简介及有用链接;
- 工作室和游戏标志文件夹;
- 关键艺术图、截图和GIF文件夹;
- 带有文本和无文本的两种版本预告片文件夹。
第四步:收集联系人信息
这个任务没有终点。我们寻找主播、博主、网红、公众账号管理员和新闻门户的编辑——所有可能需要联系并展示游戏的人。
部分联系人是通过询问朋友他们看的频道及阅读的内容得到的。我观看了类似游戏的实况和直播并保存了作者的联系人。名单逐渐扩展到节日、网站和西方网红。
有一段时间我充满了激情:之前从未从事过营销工作,这次学到了很多新东西。整理这些信息使任务成为了愉快的体验,尽管过程漫长且复杂。
最终,截至宣布前,谷歌表格中积累了约60条联系人数据。虽然不多,但时间紧迫,其余部分必须现场补充。宣布即将来临。
第五步:宣布游戏
我们选择避开5月假期和大型新闻事件的一天——5月13日星期二。提前将游戏页面提交审核,当通过第二次审核后,我们在星期一发布,朋友们通过核查确认页面正常运作。
在宣布日,我们在自己的社交媒体上发布帖子,并请求朋友们为游戏宣传。我开始与联系人列表进行沟通:发送私信、电报机器人和邮件联系。
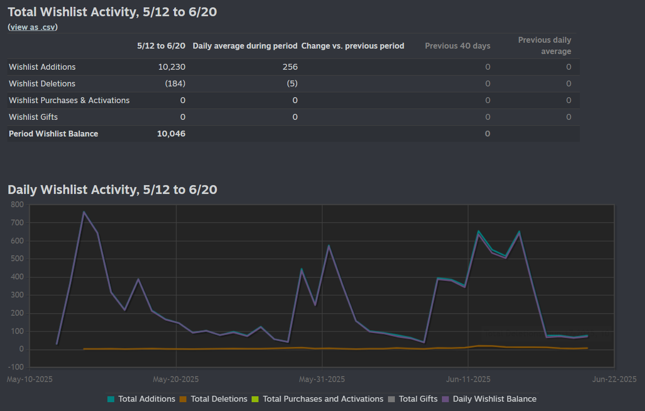
愿望清单数量在宣布、试玩版发布和Steam Next Fest时的峰值
宣布后的第二天,我们达到了愿望清单的高峰(761个)。很多电报群组发帖谈及游戏(例如:第一,第二," href="https://t.me/neohota/23995" target="_blank">第三,第四,第五,第六)。我联系了许多,但有些(包括其中最大的两个)是自己发现和提到我们的。可能借由社群的口耳相传。前两天,游戏获得了超过1,000个愿望清单,到第二周末达到了3,000个。
在推广之初,我们的主要平台正好是Telegram。Instagram*中一次成功的Reels也引起了很大关注,但这仍然是一次性的。一直以来,我都在不断写信,寻求提案。尽管当时很多未能回复,也促使我寻找新的联系人。
第六步:开始在Reddit上发布游戏相关内容
与前几步并行,我在Reddit上开设了新账号并积累本地经验。之前从未使用过这个平台,但我发现自己非常喜欢它。在宣布后,我开始发布游戏的帖子,开始时谨慎,避免因自我宣传被禁止。
往前走,不久前我发表了一个获得超过1k赞的帖子,但即便在此之前,发布每个帖子后都能见到些许成果。感谢UTM链接,我们看到,在我们案例中,Reddit的愿望清单转换率最佳,虽然Instagram带来的访问量更大。
第七步:完成试玩版
对我们而言,重要的是在Next Fest之前发布试玩版,以便尽早获得反馈和修复问题。这一点我们做到了。在节日前一周半发布了第一个版本,并在这期间进行了补丁更新。这里要提醒我们做的是视觉小说。对于那些更复杂的游戏,显然需要更多的时间和修正。
在试玩版发布当天,我们再次在社交平台上发布消息,并让朋友们帮助散布信息。通过开发者控制台向愿望列表用户发送了邮件。我再次联系之前已经写过我们的Telegram频道,部分频道又发帖子—这次是关于试玩版。
同时,我开始联系主播和实况玩家。没有使用群发邮件,每封邮件都是个性化的。虽花了不少时间,但我认为收效显著:大多数作者有回应,尽管有时需要提醒自己或更换沟通渠道。
大部分邮件以问候、游戏简要介绍和关于开发者的几句话起始。接着强调视觉小说对具体作者的吸引点,并建议尝试试玩版。最后总是留上Steam链接、新闻资料包和关键艺术的缩小图片。
至Next Fest的流量
至Next Fest的国家分布
此时,页面的关注度大增。我们在5月30日星期五发布了试玩版。周末期间有超过2,000人安装了它,500多人进行了试用。第一个实况和直播开始涌现(主要是那些自己发现游戏的作者),而《Deep Pixel Melancholy》的愿望清单也达到了5,000个。
第八步:参加Steam Next Fest
到了六月,我们已经知道,参加“Next Fest”最好的时机是靠近发布日期(对我们来说是2025-2026年的冬季)。这在许多营销文章中都有提到,其基本原则是:游戏的初次愿望清单越多,Next Fest过后的增长越大。
尽管如此,我们还是保留了六月的申请,因为我们依然希望获得更多反馈。反馈的这个重要性大于其他利益,坦率地说,我们也希望为自己创造声势。
试玩版的玩家活跃度动态
我们果然获得了期望的效果!在Next Fest的背景下,游戏的直播和实况播放大量涌现——我们看了所有!一周内超过3,000人安装了试玩版,而超过1,500人进行了游戏。我们收到了关于故事情节、音乐和视觉效果的大量反馈。原游戏6,006个愿望清单因为Next Fest增长至3,715个,总体增长了60%。
随着新展示次数的增加,页面的流量分析如下图所示:
Next Fest在一周内的曝光量是游戏上个月曝光量的四倍,但页面访问量却相对较低。我们不太清楚这是正常现象还是问题,但分享这些数据以还原全貌。
第九步:制作完成游戏
在整个过程中,我们都为这个成绩感到欣慰,尤其考虑到视觉小说这个小众类型。绝大多数玩家对游戏的反应都非常好。我们确信自己走在正确的方向,并因为获得的支持而深受鼓舞。这帮助我们确认游戏中还需添加的内容以及如何结束故事。开发接近尾声,变得触手可及。
在Next Fest之后,活动量逐渐下降是合理的,但游戏在整整四十天后达到了10,000个愿望清单的里程碑。我们完成了所有的宣传事件,但我仍在联系新联系人,并向各个可能的节日提交《Deep Pixel Melancholy》。
市场营销工作永远不会结束,我相信以这样的方式我们还会吸引更多关注,然后迎来期待已久的第十步——发布。
结论
几个月的宣布过程中犹如一段经历。正如我在开头所提到,结果超出了我们的预期,因此决定与社区分享我们的经验。希望我们的发现能对某些人有所帮助。
- 建立社区很重要。忠诚的观众会在起初给予支持,提供宝贵反馈,参与人数越多,开启口碑推广的机会就越大。
- 别吝啬时间做准备及搜集参考资料——这能够帮助制定最佳计划。
- 计划很重要。它能避免错误,减轻压力,并在紧张时刻提供清晰指导。
- 页面的设计要用心,做到美观。在竞争激烈的环境中,需要在每个小细节上吸引玩家的注意。
- 预告片/宣传片开头要有行动。避免黑屏开场,视频序列要充实,并将标志显示放在最后。
- 新闻资料包让生活变得更简单。
- 提早并持续扩充营销联系人库。
- 即使有严格的限制,Reddit仍然是获得愿望清单的好地方。
- 在关键事件期间(游戏宣布、试玩版发布、Next Fest、大型新闻事件、发布)竭尽全力推广游戏,广泛接触,即使回复机会渺茫也要尝试。宁可尝试并被拒绝,也不要错过机会。
- 对内容作者采用个性化的方法会提高响应率并使交流更加愉快。
- 在大型活动如Next Fest前,提前发布试玩版。这有助于抓住错误并在新玩家接触前改进游戏版本。
- 申请所有适合的节日活动,这些节日能够在没有宣传活动的情况下为游戏吸引注意力。
***
本文到此结束,谢谢阅读!如果你想了解更多关于《Deep Pixel Melancholy》开发过程的细节,我会在自己的Telegram中经常分享细节。有问题欢迎个人联系,而一般新闻请关注项目频道。当然,如果你喜欢这款游戏,加入愿望清单并享受怀旧吧!
* — 属于被俄罗斯联邦认为是极端主义组织的Meta公司,其活动在俄罗斯境内被禁止。









